Skip to content

The Dashboard

See What's Going On

The dashboard is the central place that shows you the current active routes handled by Traefik.

Dashboard WIP

Currently, the dashboard is in a Work In Progress State while being reconstructed for v2. Therefore, the dashboard is currently not working.

Dashboard - Providers
The dashboard in action with Traefik listening to 3 different providers
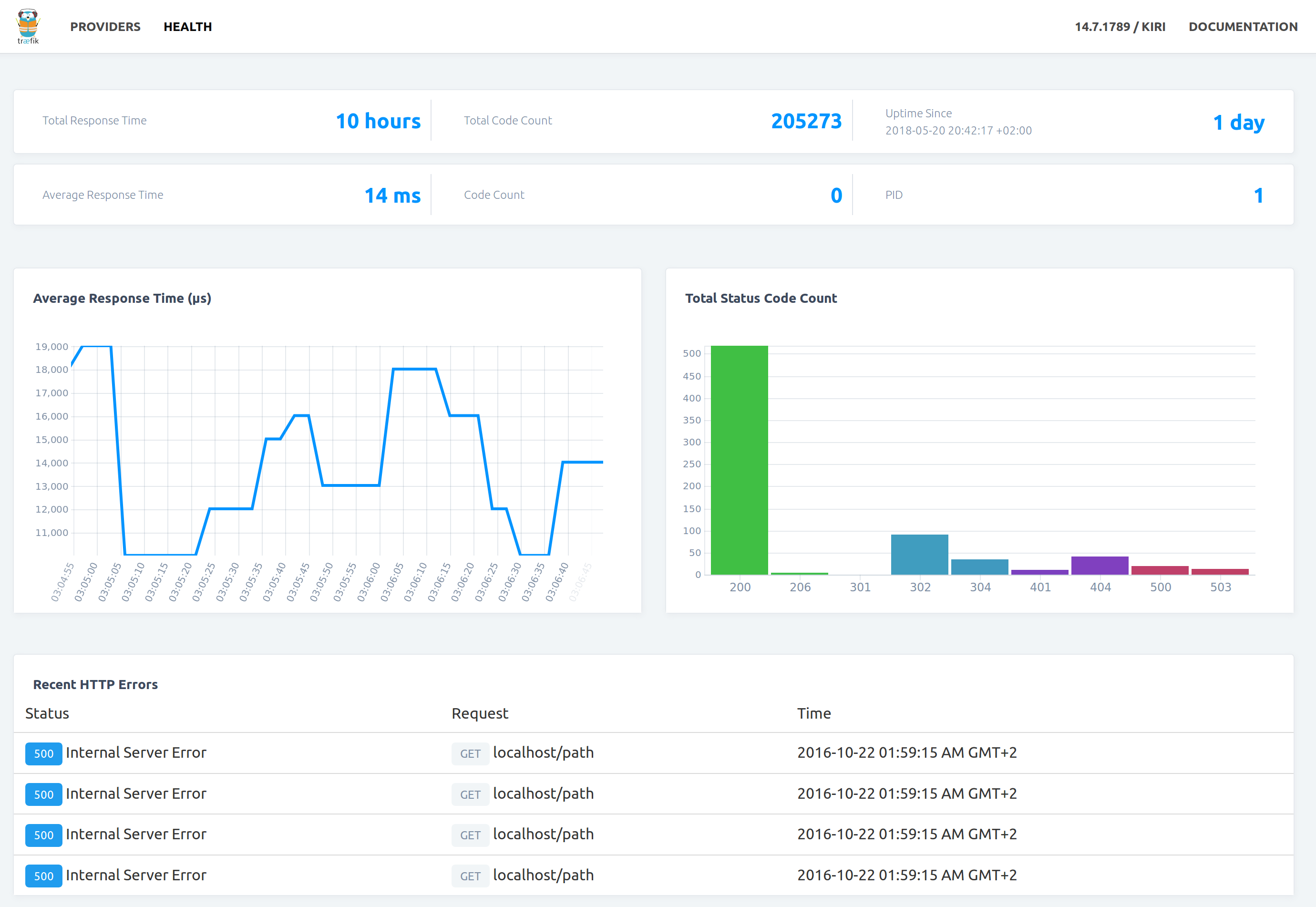
Dashboard - Health
The dashboard shows the health of the system.

By default, the dashboard is available on / on port :8080.

Did You Know?

It is possible to customize the dashboard endpoint. To learn how, refer to the Traefik's API documentation(TODO: add doc and link).

Enabling the Dashboard

To enable the dashboard, you need to enable Traefik's API.

[api]
  # Dashboard
  #
  # Optional
  # Default: true
  #
  dashboard = true
api:
  # Dashboard
  #
  # Optional
  # Default: true
  #
  dashboard: true
# Dashboard
#
# Optional
# Default: true
#
--api.dashboard=true

To learn more about configuration options in the command line, refer to the configuration overview

To learn more about the configuration file, refer to configuration overview

Did You Know?

The API provides more features than the Dashboard. To learn more about it, refer to the Traefik's API documentation(TODO: add doc and link).